Skip to content

MongoDB WiredTiger Details

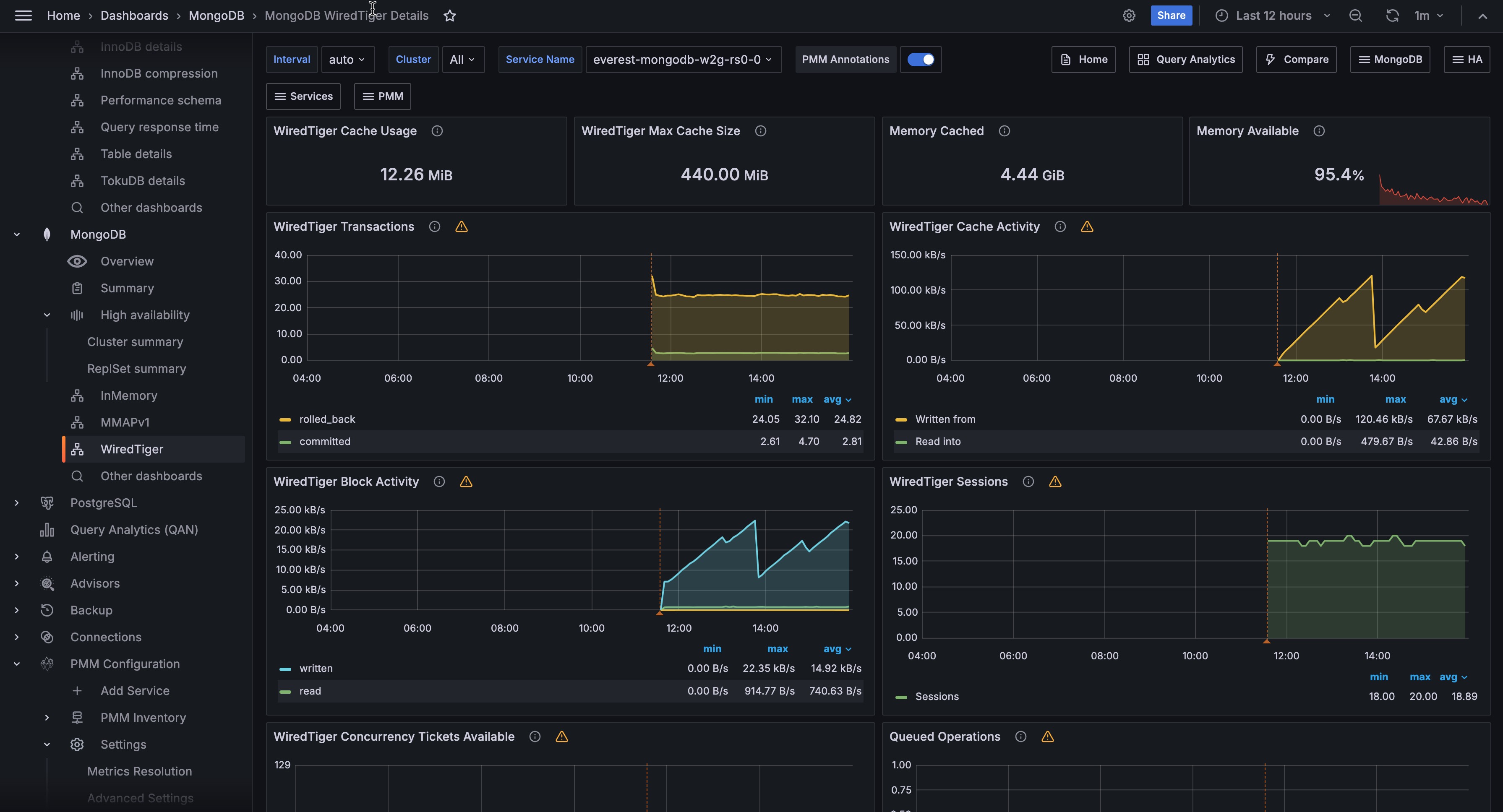
!image

WiredTiger Transactions

WiredTiger internal transactions

WiredTiger Cache Activity

Data volume transferred per second between the WT cache and data files. Writes out always imply disk; Reads are often from OS file buffer cache already in RAM, but disk if not.

WiredTiger Block Activity

Data volume handled by the WT block manager per second

WiredTiger Sessions

Internal WT storage engine cursors and sessions currently open

WiredTiger Concurrency Tickets Available

A WT ‘ticket’ is assigned out for every operation running simultaneously in the WT storage engine. “Available” = hard-coded high value - “Out”.

Queued Operations

Operations queued due to a lock.

WiredTiger Checkpoint Time

The time spent in WT checkpoint phase. Warning: This calculation averages the cyclical event (default: 1 min) execution to a per-second value.

WiredTiger Cache Eviction

Least-recently used pages being evicted due to WT cache becoming full.

WiredTiger Cache Capacity

Configured max and current size of the WT cache.

WiredTiger Cache Pages

WiredTiger Log Operations

WT internal write-ahead log operations.

WiredTiger Log Activity

Data volume moved per second in WT internal write-ahead log.

WiredTiger Log Records

Number of records appended per second in WT internal log.

Document Changes

Mixed metrics: Docs per second inserted, updated, deleted or returned on any type of node (primary or secondary); + replicated write Ops/sec; + TTL deletes per second.

Scanned and Moved Objects

This panel shows the number of objects (both data (scanned_objects) and index (scanned)) as well as the number of documents that were moved to a new location due to the size of the document growing. Moved documents only apply to the MMAPv1 storage engine.

Page Faults

Unix or Window memory page faults. Not necessarily from MongoDB.